IKCount

Conteo de personas y vehículos, Control de ocupación máxima y Estadísticas del flujo.

Contacto Producto VIVOTEK

 

IKCount es una plataforma multipropósito que presenta información de distintos tipos:

  • Conteo de personas
  • Estadísticas de flujo de visitantes
  • Control de ocupación
  • Reconocimiento de matrículas para el conteo de vehículos
  • Control y gestión de visitantes

Dispositivos

El sistema es compatible con los siguientes modelos de cámaras VIVOTEK: IB9365-LPR, IB9387-LPR, IP9165-LPR-v2, SC9133, SC9133-RTL, SC8131

Características

Registro histórico del flujo de visitantes por día, semana, mes, año... Visualización de datos en tiempo real.

Integración

Integración con software VMS (Genetec Security Center, VSS, VAST 2). Integración con software de terceros a través de la API Restfull.

Integración con VMS

GSC-1SDK-INFOKRAUSE-IKF 
Licencia oficial emitida por Genetec para habilitar la integración

Genetec Security Center

IKCount se integra con Genetec Security Center a través de su Web SDK, enviando alertas de ocupación y generando marcadores de evento para su registro y auditoría. Además, ofrece vistas Web embebibles que permiten a los operadores supervisar en Security Desk, de forma continua, el conteo de personas o vehículos.

VIVOTEK VSS

IKCount se integra con VIVOTEK VSS enviando eventos de ocupación en tiempo real a través de Datamagnet para su registro y auditoría, y además proporciona vistas Web embebibles que permiten supervisar continuamente el conteo de personas o vehículos dentro del VSS.

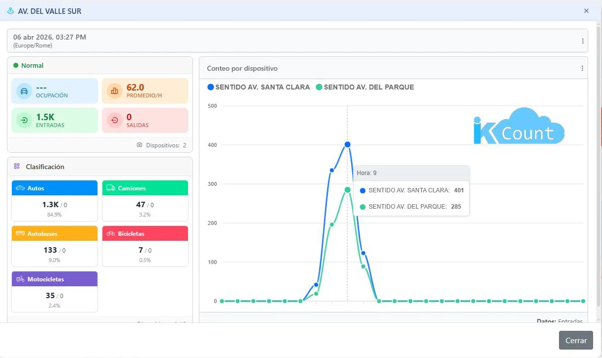
Interfaz Gráfica

Brochure

IKCount_brochure_20-01-2026.pdf

Comentarios (0)
No hay reseñas de clientes en este momento.